2026 年 5 月 1 日 星期五
  • 登录
  • 注册
周天财经
广告
  • 首页
  • 24 小时
  • 世界
  • 商业
  • 基金
  • 期货
  • 股票
  • 行业新闻
  • 黄金
没有结果
查看所有结果
  • 首页
  • 24 小时
  • 世界
  • 商业
  • 基金
  • 期货
  • 股票
  • 行业新闻
  • 黄金
没有结果
查看所有结果
周天财经
没有结果
查看所有结果
首页 基金

XAPI 目前已上线两大免费服务:动态卡片服务 和 URL 统计服务。

2025 年 8 月 3 日
在 基金
阅读时间: 2 mins read
阅读:649
A A


您可以将 XAPI 简单理解为:一个开箱即用的开发者后端工具箱。

Related articles

港股科技板块短线承压,恒生科技 ETF 易方达 (513010) 连续获资金布局

2026 年 5 月 1 日
+86 手机号登录 Telegram 提示 smsfee,最后我是这样登录上的。

+86 手机号登录 Telegram 提示 smsfee,最后我是这样登录上的。

2026 年 5 月 1 日

它提供了一系列通用的后端 API 服务,旨在让您无需编写一行后端代码,即可为您的应用快速集成动态内容、数据统计等功能。您只需专注于您的核心业务和前端开发,XAPI 负责提供稳定、高性能的底层支持。

广告
  • 统一 API 入口:所有服务均通过 api.xabcstack.com 提供,接口设计遵循 RESTful 风格,简洁易用。
  • 高性能架构:内置多级缓存 (内存、Redis),确保高并发下的毫秒级响应,为您的应用提供流畅体验。
  • 事件驱动设计:服务间通过事件总线解耦,保证了系统的高内聚和数据一致性。

核心服务

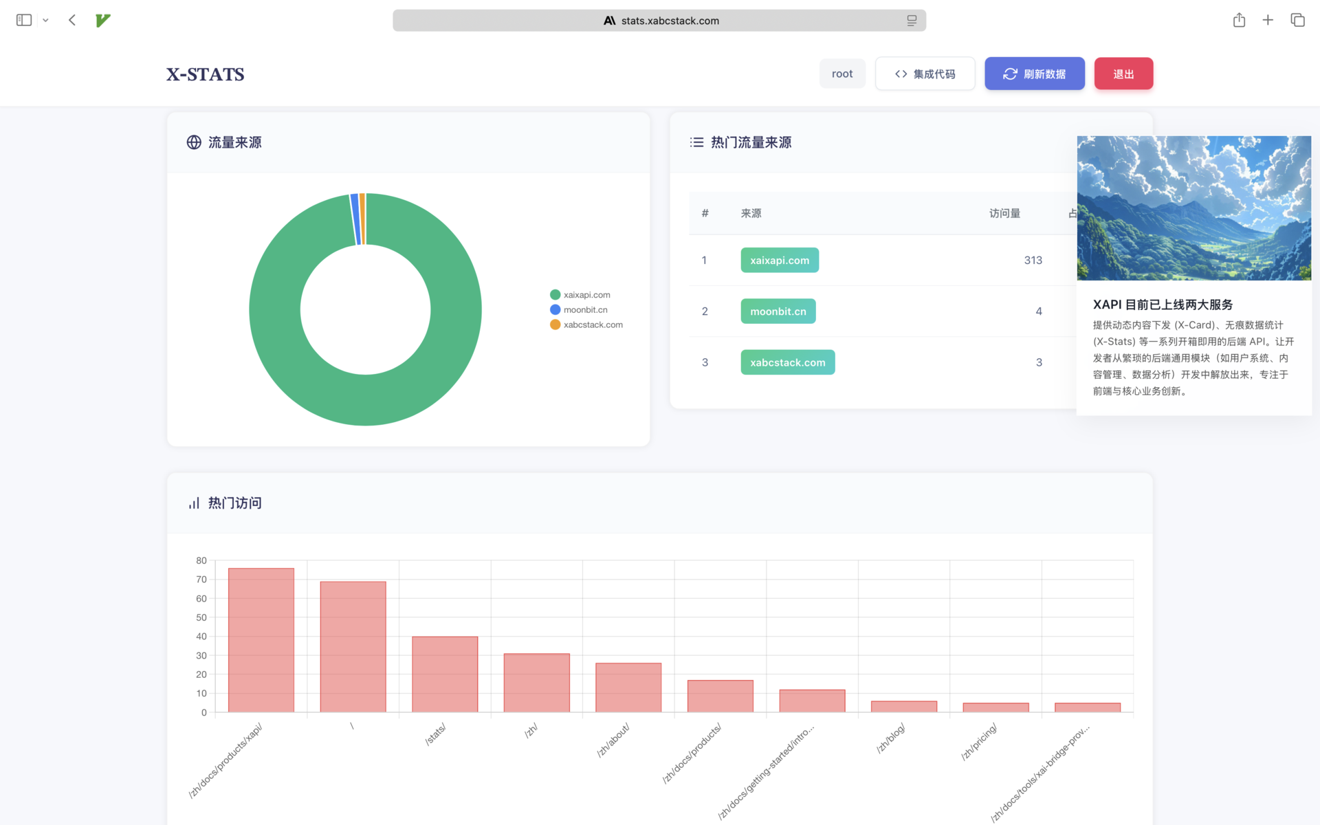
XAPI 目前已上线两大服务:动态卡片服务 和 URL 统计服务。

1. X-CARD 动态卡片服务

X-CARD 是一个轻量级、动态化的内容下发系统,非常适合用于应用内的 公告、通知、运营活动卡片、Dashboard 信息模块 等场景,当前网站主页右侧卡片即由 X-CARD 提供支持。

  • 核心能力:
    • 动态创建:通过 API 随时创建包含标题、内容、图片和跳转链接的卡片。
    • 优先级排序:设置卡片优先级,智能控制前端展示顺序。
    • 自动过期:为卡片设置有效期,到期后自动下线,无需手动管理。
    • 展示控制:可限制每张卡片的最大展示次数,实现精准投放。

2. X-STATS URL 统计服务

X-STATS 是一个简单、无 Cookie 的访问统计服务,用于轻量级地追踪页面或链接的访问数据,对访客隐私友好,当前页面下方的数据统计即由 X-STATS 提供支持。

  • 核心能力:
    • 访问追踪:一行代码即可追踪任何 URL 的访问次数 (PV)。
    • 来源分析:自动解析并统计访问来源域名 (Referer)。
    • 数据看板:提供热门 URL 和热门来源排行榜,快速了解流量分布。
    • 数据概览:提供用户维度的总访问量、总来源数等聚合数据。

API 快速上手

注册成功后,您会获得两种密钥:

  • API 密钥 (sk-...): 用于执行创建、修改、删除等需要安全认证的操作。
  • 公共密钥 (pk-...): 用于执行数据追踪、公开数据查询等可以暴露在前端的操作。

示例 1: 创建一张公告卡片 (使用 API 密钥)

使用您的 sk- 密钥创建一个有效期为 7 天的公告卡片。

export XAPI-KEY="你的 XAPI-KEY" # sk- 开头的密钥

curl -X POST https://api.xabcstack.com/x-card \
  -H "Content-Type: application/json" \
  -H "Authorization: Bearer $XAPI-KEY" \
  -d '{
      "title": "🎉 新功能上线!",
      "content": "我们的 URL 统计服务现已全面开放,快来体验吧!",
      "link": "https://stats.xabcstack.com",
      "priority": 10,
      "days": 7
    }'

示例 2: 在前端获取并展示卡片 (使用公共密钥)

在您的网站或 App 中,使用 pk- 公钥获取所有有效的卡片并展示。

export XAPI_PUBLIC_KEY="你的-公共-密钥" # pk- 开头的公钥

curl -X GET "https://api.xabcstack.com/x-card/${XAPI_PUBLIC_KEY}"

示例 3: 在前端追踪一次页面访问 (使用公共密钥)

将此请求嵌入在您的网站前端代码中,即可追踪页面访问。

export XAPI_PUBLIC_KEY="你的-公共-密钥" # pk- 开头的公钥

curl -X POST "https://api.xabcstack.com/x-urls/${XAPI_PUBLIC_KEY}/track" \
  -H "Content-Type: application/json" \
  -H "Referer: https://www.google.com/" \
  -d '{
      "url": "https://yoursite.com/pricing"
    }'

示例 4: 获取统计数据概览 (使用公共密钥)

获取您的账户下所有 URL 的统计概览,包括总访问量、热门 URL Top 10 等。

export XAPI_PUBLIC_KEY="你的-公共-密钥" # pk- 开头的公钥

curl -X GET "https://api.xabcstack.com/x-urls/${XAPI_PUBLIC_KEY}/overview?limit=10"

相关 文章

港股科技板块短线承压,恒生科技 ETF 易方达 (513010) 连续获资金布局

来自 周天财经
2026 年 5 月 1 日
0

4 月 28 日,港股科技板块短线承压,截至收...

+86 手机号登录 Telegram 提示 smsfee,最后我是这样登录上的。

+86 手机号登录 Telegram 提示 smsfee,最后我是这样登录上的。

来自 周天财经
2026 年 5 月 1 日
0

前段时间想用 Telegram 看几个技...

大型医药股逆势走强,医药 ETF 易方达 (512010) 标的指数涨超 2%

来自 周天财经
2026 年 5 月 1 日
0

4 月 28 日,市场震荡回调,大型医药股逆势...

正式运营 6 天,拿到第一笔 $200:SerpBase 从立项到上线的一个月

正式运营 6 天,拿到第一笔 $200:SerpBase 从立项到上线的一个月

来自 周天财经
2026 年 4 月 30 日
0

接着上次那篇帖子继续聊一下 SerpBa...

港股创新药板块冲高回落,港股通创新药 ETF 易方达 (159316) 全天净申购近 5000 万份

来自 周天财经
2026 年 4 月 30 日
0

4 月 28 日,创新药赛道走势分化,港股创新...

加载更多
广告
  • 热门
  • 评论
  • 最新
神马经典投研: 集资讯、策略、研报一站式期货投研工具

神马经典投研: 集资讯、策略、研报一站式期货投研工具

2025 年 11 月 7 日
「我们也深陷残酷价格战」,德资巨头中国区高管警告

「我们也深陷残酷价格战」,德资巨头中国区高管警告

2025 年 8 月 4 日
一周产业基金|上海市人工智能CVC基金发布;湖北百亿人形机器人母基金来了

一周产业基金|上海市人工智能 CVC 基金发布;湖北百亿人形机器人母基金来了

2025 年 8 月 4 日
「硬科技」指数携手上涨,半导体设备ETF易方达(159558)、芯片ETF易方达(516350)等产品助力布局板块龙头

基民懵了!这个火爆的板块年内涨超 37%,主力却借道 ETF 狂抛逾 400 亿元

2025 年 9 月 20 日
Lesson 1: Basics Of Photography With Natural Lighting

The Single Most Important Thing You Need To Know About Success

4
Lesson 1: Basics Of Photography With Natural Lighting

Lesson 1: Basics Of Photography With Natural Lighting

3
Lesson 1: Basics Of Photography With Natural Lighting

5 Ways Animals Will Help You Get More Business

2
Lesson 1: Basics Of Photography With Natural Lighting

New Cryptocurrency That Will Kill Of Bitcoin

2

上海老庙铂金多少钱一克 (2026 年 4 月 18 日) 参考价格

2026 年 5 月 1 日
关税冲击下,苹果预计在2025年假日季度多支付14亿美元

iOS 27 相机要变 「AI 眼」:苹果终于把 Siri 塞进了取景框

2026 年 5 月 1 日

港股科技板块短线承压,恒生科技 ETF 易方达 (513010) 连续获资金布局

2026 年 5 月 1 日
【VIP机会日报】工业气体概念反复活跃 栏目解读机构调研 焦点公司3日最高涨22.08%

【VIP 机会日报】 工业气体概念反复活跃 栏目解读机构调研 焦点公司 3 日最高涨 22.08%

2026 年 5 月 1 日
  • 隐私政策
  • 联系我们
  • 关于周天
  • 登录
  • 注册
投诉建议:+86 13326565461

© 2025 广州小舟天传媒有限公司 by 周天财经 - 粤 ICP 备 2025452169 号-1

没有结果
查看所有结果
  • 首页
  • 24 小时
  • 世界
  • 商业
  • 基金
  • 期货
  • 股票
  • 行业新闻
  • 黄金

© 2025 广州小舟天传媒有限公司 by 周天财经 - 粤 ICP 备 2025452169 号-1

欢迎回来!

在下面登录您的帐户

忘记密码? 注册

创建新帐户!

填写以下表格进行注册

所有项目需要填写。 登录

重置您的密码

请输入您的用户名或电子邮件地址以重置密码。

登录

用户登录

还没有账号?立即注册

用户注册

已有账号?立即登录